水处理设备、紫外线消毒设备研发制造

景观水、湖水、河道等净化治理设计与施工

泳池、水景喷泉、水上乐园等水循环设计与施工

污水、废水、中水回用、雨水利用等设计与施工

 

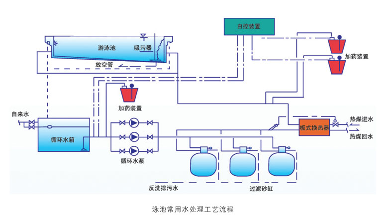
游泳池水处理设备的工艺流程与特点



      游泳池水处理设备的工艺流程:

      1、在循环系统中,游泳池水首先经过毛发收集器,然后再经过本公司专利产品多功能洗水器,在水力的作用下,洗水剂在洗水器内形成多功能动态膜,通过物理和化学的综合作用对水中的悬浮物吸附截留、对化合物起到吸附和催化作用,达到对悬浮颗粒物、细菌、尿素等化合物去除的目的,出水浊度可达0NTU。

  2、多功能洗水器在工作的过程中需要反向冲洗,反冲水直接进入反冲水处理装置处理,处理后的水又重新进入洗水器中循环处理使其成为新水,从而达到整个循环过程水零排放的目的,由于整个循环过程时间短水温损失很小,同时也节省了给新水升温的费用。

  3、经洗水器处理后的池水进入尿素去除装置时,池水在其高效多功能沸素剂的催化作用下,尿素等化合物被有效去除,其中尿素去除率可达85%以上,随着池水的循环时间的延续,池水中的尿素含量逐渐下降,直至小于3.5mg/L。

  4、处理后的新水在经二氧化氯消毒的过程中,不仅高效的杀菌效果能够彻底杀灭泳池中的大肠杆菌、细菌、病毒等致病微生物,而且在尿素去除装置及洗水器的基础上,可以进一步的氧化分解尿素,使池水得到彻底的净化,最后返回游泳池中。




      游泳池水处理设备的特点:

      1、池水循环利用——节省资源;

  2、降低循环电量和升温能耗——节省能源;

  3、污染物零排放——保护环境;

  4、消毒更彻底——安全卫生;

  5、运行成本低——经济适用;

  6、设备设计结构合理——维修方便。