水处理设备、紫外线消毒设备研发制造

景观水、湖水、河道等净化治理设计与施工

泳池、水景喷泉、水上乐园等水循环设计与施工

污水、废水、中水回用、雨水利用等设计与施工

 

我国在游泳池水处理设备销售旺季中如何占得先机做好策略


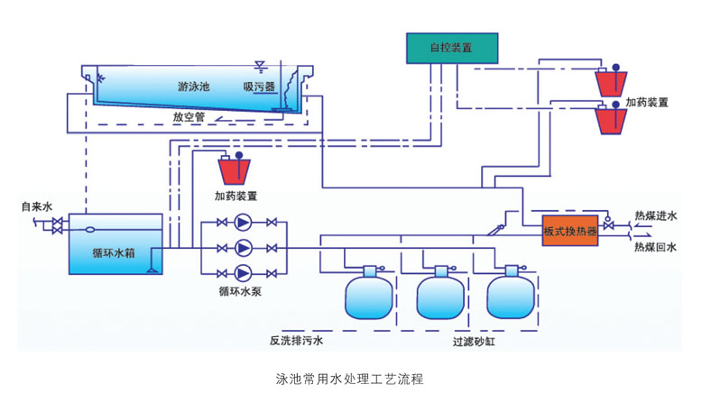
      游泳池水处理设备销售旺季的来临,泳池处理就成为了炙手可热的休闲和避暑的场所,游泳池水处理设备市场的销售旺季。在这个时期,如何抓紧时间做好市场是水处理设备商家的工作重点。目前泳池水一个标准游泳池在炎热的季节每天要换池子容积的3%-5%的清水,甚至10%,才能保证水质良好循环。一般标准池的容积在2000吨水左右,就是说每天要换100吨水,许多游泳馆不得不几天换水一次,而且水量是几吨,有时一星期都不换。这是游泳馆的难言之隐,水价上涨,门票不能涨,利润从何来?那么又该如何做好旺季的销售质量呢?那么,深圳森威环保水处理商家为你解析如何做好销售,进而打开市场。

      游泳池水处理设备商家在水处理设备销售旺季做好市场、占据市场,才能提高自身产品的品牌知名度,给产品的市场销量赢得宝贵的先机。

      一、分析竞争对手实力

      游泳池水处理设备巨大的市场需求带来的不仅仅是商机,还有巨大的竞争压力。所谓知己知彼,百战百胜。如何面对压力并在激烈的竞争中持久生存获取利润?首先,不可或缺的是要对自己的竞争对手有个充分的了解,并能清楚的掌握彼此的优劣势,扬长避短,这样才能在市场上有的放矢,超越竞争对手提升销量。

      二、做好完善的销售计划

      游泳池水处理设备商家在做旺季市场时尤其需要针对市场需求制定详细合理的计划,要设定好目标,知道自己需要做什么,如何去做,大概多久能达到预测效果,这样做事情才能井然有序、不盲目。旺季商机大,事物杂,更要注意拟定详细的销售计划,并能够在具体实际操作中灵活运用,并结合实际调整改动,事项旺季销量最大化!

      三、备足游泳池水处理设备产品库存

      游泳池水处理设备销售旺季产品销量必定会有所增长,在制定好营销计划开发市场的过程中,首先要保障后备库存充足。旺季时,游泳池场馆对货源需求都会加大,这时候游泳池水处理设备生产厂家往往难免出现供不应求的时候,这就需要在旺季来临前就要开始着手准备自身库存,在准备库存的过程中也要注意多品种产品搭配,有效针对不同层次客户需求,兼顾渠道销量和利润的关系,保证利润最大化!

      由于人们的心理习惯,国内喜欢采用进口水处理设备,其实进口设备和国产设备原理一样,只不过把外壳采用玻璃钢或不锈钢,处理效果是一样的,而且国外进口的产品经过多关税收价格就变得又昂贵,这样对于利润来很不划算。而且国外的一些设备也还没有国产的先进,在国外像美国,公众的游泳池很少,几乎家家都有一个小型游泳池,美国的水资源相比起来比较丰富,所以家庭游泳池的水可以常换,只需过滤一下就可以了,还有专门的清洁公司上门服务,所以美国、德国、澳大利亚等国,没有水资源匮乏的紧张感,没有节水的理念,设计出来的产品同样不会节水,不适合中国的国情。